Funktioner för företag
Analysverktyg och rapporter
Slipp manuell sammanställning av data. Med Blikk får ni automatiskt dagsfärsk statistik och nyckeltal i realtid, vilket gör det enkelt att agera proaktivt och säkra företagets lönsamhet.

Så här förenklar vi er vardag…
Agera innan marginalen spricker
Gå aldrig miste om fakturerbar tid
Få full kontroll över alla kostnader
Vänd admin till värdeskapande
Blikks analysverktyg och rapporter ger oss en bra överblick av verksamheten. Där kan vi bland annat analysera fakturerbar tid och debiteringsgrad, vilket hjälper oss att avgöra vilka projekt vi ska fokusera på.

Är ni trötta på att…
Basera era beslut på osäker data?
Tappa kontrollen över tid och kostnader?
Utan en löpande överblick av projektens ekonomi blir varje avvikelse i tid eller utgifter en kostsam överraskning. Brist på realtidsinsikter gör det omöjligt att agera i tid och styra era projekt mot önskat resultat.
Sakna nyckeltal för att styra verksamheten?
Utan tillgång till rätt rapporter och dagsfärsk data tvingas ni styra verksamheten efter magkänsla istället för fakta. Det skapar en osäkerhet som hindrar er från att identifiera tillväxtmöjligheter i tid.
Tänk om ni istället kunde...
Styra proaktivt med data i realtid
Agera på avvikelser innan de påverkar resultatet. Med Blikks analysverktyg får ni en omedelbar översikt av verksamhetens nyckeltal, så att ni kan skydda projektmarginaler och säkra intäkter med datadrivna beslut.
Ta fram beslutsunderlag på sekunder
Gå från affärsfråga till färdig rapport på ett ögonblick. Med Blikks rapportverktyg kan ni enkelt ta fram rapporter för att analysera de nyckeltal som är viktigast för just er verksamhet.
Fokusera på er kärnverksamhet
När rapporteringen automatiseras frigörs värdefull tid. Minska den administrativa bördan och låt era medarbetare fokusera på det de gör bäst – att driva projekt framåt, utveckla kundrelationer och skapa tillväxt.
Redo för en enklare arbetsdag
Smarta funktioner för analys

Analysera & spara era favoritmallar: Slipp göra om samma arbete varje månad. Genom att sortera och filtrera realtidsdata får ni djupa insikter om verksamheten på ett ögonblick. När ni hittat exakt den vy ni behöver sparar ni den enkelt som en mall. Det sparar värdefull tid och säkerställer att ni alltid har samma skarpa beslutsunderlag nära till hands.

Följ upp fakturerbar tid & debiteringsgrad: Identifiera luckorna som sänker lönsamheten. Mät specifika nyckeltal som andelen arbetad tid, fakturerbar tid och debiteringsgrader per medarbetare eller avdelning. Se svart på vitt hur ni ligger till och använd insikterna för att styra verksamheten mot högre effektivitet.


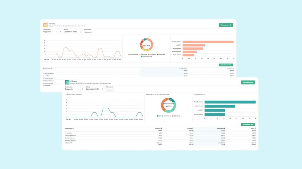
Uppföljning av interntid & frånvaro: Få koll på personalens mönster och välmående. Få total överblick över hur interntiden fördelas och se statistik över frånvaroorsaker som sjukdom, VAB och semester. Genom att följa upp detta per avdelning eller medarbetare kan ni upptäcka mönster och planera era resurser bättre.

Exportera statistik & underlag: Dela datan vidare till kund eller ledning. Ladda ner kompletta rapporter som Excel eller PDF-filer för vidare analys. Ni kan även ta fram detaljerade underlag till kunder som visar exakt vem som gjorde vad och när, för total transparens kring fakturan.
Ni är i gott sällskap.
Vi är stolta över att tusentals företagare förlitar sig på oss varje dag.
Support i världsklass
Få svar på 60 sekunder av ett team som får över 95% i kundnöjdhet. Vår proffsiga support finns där när ni behöver oss.
Toppbetyg från användarna
Våra användare älskar Blikk och ger oss toppbetyg på BusinessWith, Nordens ledande jämförelsetjänst för B2B-system.
Tusentals nöjda företag
Blikk används redan av tusentals företag i branscher som arkitektur, marknadsföring, IT, bygg och hantverk, redovisning och revision.
Smidiga integrationer
Integrera enkelt Blikk med systemen ni redan använder. Vi har färdiga integrationer till marknadens ledande ekonomi- och lönesystem samt ett öppet API.
Frågor och svar om uppföljning
Kan vi använda Blikk för att utvärdera våra projekt?
Ja, det finns goda möjligheter att utvärdera era projekt i Blikk – oavsett om ni arbetar med löpande eller fast prissättning.
Ni kan dels följa hur intäkter, kostnader och resultat står sig mot budgeten i realtid, men också exportera färdiga rapporter för att utvärdera debiterbar tid, täckningsgrad, genomsnittstaxa i fastprisprojekt, successiv vinstavräkning och mycket mer.
Är det möjligt att analysera våra kostnader i Blikk?
Kan vi utvärdera vår debiteringsgrad i Blikk?
Hur kan vi förbättra vår analys och uppföljning?
Genom att använda Blikk, såklart! 😉
Förutom att använda vårt system rekommenderar vi att spana in vår blogg, där ni hittar massvis av tips och inspirerande artiklar kopplat till uppföljning:

Redo att fatta beslut på data istället för magkänsla?
Vi vet att det kan kännas övermäktigt att få ordning på all data, men vi gör det enkelt. Våra experter hjälper er att komma igång med smidig analys. Boka en demo så visar vi hur.